Hi,Have you tried custom reports, under reports?
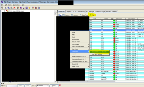
Select a switch, collect interface statistics

Alternatively you can collect interface stats from console [May have to depending of version of Netsight running 6.1 vs 6.2 vs 6.3]

After 10-15 minutes, we will have collected interface stats to start graphing.
In Oneview
Under Custom Reports Select interfaces and choose what you want to graph %utils

Not sure if this was added in 6.2 or 6.3
Save it report designer as an option

In Administration tab go to Report Designer

Pick the custom report option we created, additional elements can be created and added together as well for a single report.

Save then under reports we can then view anything we created
